Naše webové stránky obsahujú odkazy na partnerské weby. Ak sa prekliknete z našich stránok na stránky partnera a tam si zakúpite jeho služby, obdržíme za sprostredkovanie províziu (Zistiť viac informácií). Táto forma spolupráce nijako neovplyvňuje objektívnosť našich recenzií. Každým nákupom cez kliknutie z našich stránok podporíte našu redakciu, aby sme aj do budúcnosti mohli tvoriť kvalitný a užitočný obsah. Ďakujeme.
Dôležité upozornenie Všetky naše články píšu skutoční ľudia. Nie sú to umelé texty od stroja.
Polar55 recenzia – kvalitný WordPress hosting s nádychom severu
Obsah
V dnešnej recenzii sa bližšie pozrieme na nového hráča na slovenskom hostingovom trhu – spoločnosť Polar55 a jej hostingové služby, konkrétne hostingový balíček Polar55 Plus+. Predtým by som však rád poukázal na zaujímavý trend, ktorý som si uvedomil práve pri písaní tejto recenzie.
Severská expanzia na slovenskom trhu
V posledných rokoch je fascinujúce sledovať vývoj slovenského hostingového trhu. Zatiaľ čo dlhé roky tu dominovali výlučne slovenské firmy, situácia sa dramaticky zmenila. Po akvizícii jednotky na trhu – spoločnosti Websupport, ktorú v roku 2018 odkúpila švédska skupina Loopia Group – prišla v roku 2024 rada aj na dvojku, spoločnosť Webglobe, ktorú prevzala švédska skupina one.group. A teraz na náš trh vstupuje hostingová spoločnosť Polar55 s koreňmi v Dánsku.
Je evidentné, že severské spoločnosti vidia v našom trhu potenciál, ktorý domáce firmy nedokázali plne využiť. Dnes už majoritu slovenského hostingového trhu kontrolujú práve spoločnosti zo Škandinávie. Hoci je to pre niekoho možno smutné zistenie, pre koncového zákazníka to v konečnom dôsledku znamená kvalitnejšie a stabilnejšie služby. Tieto spoločnosti totiž prinášajú rozsiahle skúsenosti z iných trhov a disponujú kapitálom potrebným na držanie kroku s najnovšími technologickými a bezpečnostnými trendami.
Polar55 a jeho história
Polar55 je sesterská značka etablovanej dánskej spoločnosti Nordicway, ktorá spravuje viac ako 15 000 klientov. Samotná značka Polar55 vznikla v roku 2024 a aktuálne obsluhuje vyše 3 000 klientov, primárne vo Fínsku a Švédsku. Ambície tejto európskej značky však siahajú ďalej – okrem Slovenska vstúpili aj na trhy v Holandsku a Francúzsku, pričom na budúci rok plánujú ďalšiu expanziu.
O tom, že Polar55 myslí svoje pôsobenie na Slovensku vážne, svedčí založenie slovenskej pobočky v Bratislave s vlastnými kanceláriami. Lokálni zamestnanci už pracujú na prispôsobení služieb slovenským podmienkam a zabezpečujú technickú podporu v slovenčine.
Po tejto krátkej exkurzii do histórie značky sa môžeme pozrieť na to najdôležitejšie – čo Polar55 reálne ponúka a ako sa ich hosting správa v praxi.
Webhostingový balíček Polar55 Plus+
Čo sa mi na Polar55 veľmi páči oproti konkurencii, je fakt, že ponúka na prvý pohľad iba jeden hostingový balíček – Polar55 Plus+. Ten už v základe poskytuje veľmi slušné parametre, často lepšie než väčšina lokálnej konkurencie. Pre bežného používateľa je to ideálny prístup, pretože nemusí strácať čas porovnávaním množstva tarifov a technických parametrov.
Ak by vám však základný balíček nestačil, v administrácii máte možnosť prejsť na jeden z výkonnejších tarifov – Polar55 Plus+ Pro, Plus+ Enterprise alebo Plus+ VIP. A rovnako tak, ak výkon časom nepotrebujete, môžete sa bez problémov vrátiť späť na nižší balíček. Táto flexibilita je podľa mňa veľkým plusom.
Prehľad základných parametrov hostingového balíčku Polar55 Plus+
| Kategória | Parameter | Hodnota |
|---|---|---|
| Základná platforma | Typ hostingu | Zdieľaný webhosting |
| Ovládací panel | cPanel | |
| Webový server | LiteSpeed | |
| Úložisko | NVMe SSD | |
| Základný priestor (PLUS+) | 10 GB (možnosť rozšíriť až o +90 GB) | |
| Neobmedzené položky | Domény, e-maily, databázy, subdomény | |
| SSL certifikát | Automatický Let’s Encrypt, zdarma | |
| PHP & výkon | Verzia PHP | 8.2.29 (podpora 7.0 – 8.4) |
| PHP memory limit | 4096 MB (4 GB) | |
| max_execution_time | 300 s | |
| max_input_vars | 10 000 | |
| upload_max_filesize | 2048 MB | |
| post_max_size | 2048 MB | |
| cURL verzia | 7.61.1 OpenSSL/1.1.1k | |
| Imagemagick | Áno | |
| Podpora pekných odkazov | Áno | |
| Databáza | Server DB | MariaDB 10.11.14 |
| Max. počet pripojení | 400 | |
| WordPress funkcie | 1-klik inštalácia WordPressu | Áno |
| Staging / klonovanie | Áno (v rámci cPanel WP Toolkit) | |
| Automatické aktualizácie | Áno (jadro, pluginy, témy) | |
| Podpora LiteSpeed Cache | Áno | |
| Odporúčané pre e-shop (WooCommerce) | Áno | |
| Bezpečnosť a spoľahlivosť | Zálohy | Denné, uchovávanie min. 14 dní (a sekundárne úložisko podľa plánu) |
| Ochrana pred útokmi | LiteSpeed anti-DDoS, LVE izolácia | |
| Dostupnosť | 99,9 % (podľa oficiálneho webu) | |
| Podpora a lokalizácia | Jazyk podpory | Slovenčina |
| Forma podpory | E-mailová podpora 24/7 |
Z tabuľky je jasné, že aj základný balíček ponúka nadpriemerné parametre, najmä vysoký PHP memory limit, NVMe SSD, moderný LiteSpeed a neobmedzené základné položky. To je v tejto cenovej kategórii skôr výnimka.
Porovnanie jednotlivých balíčkov webhostingu Polar55
| Parameter | Plus+ | Plus+ Pro | Plus+ Enterprise | Plus+ VIP |
|---|---|---|---|---|
| Miesto na disku | 10 GB | 20 GB | 40 GB | 100 GB |
| CPU výkon | 300 % / 3 jadrá | 400 % / 4 jadrá | 500 % / 5 jadier | 500 % / 5 jadier |
| RAM (PHP memory) | 2 GB | 3 GB | 5 GB | 5 GB |
Administračné rozhranie cPanel
Po prihlásení do používateľského účtu sa najskôr dostanete na stránku s rozcestníkom. Tu je dôležité spomenúť predovšetkým možnosť upgradu a downgradovania hostingového balíčka v sekcii Inovácia, ako aj úpravu fakturačných údajov cez položku Upraviť môj účet v ľavom menu. V spodnej časti tejto úvodnej stránky nájdete prehľad návodov a odkaz do znalostnej databázy.
Samotná správa hostingu a domén už prebieha v administračnom rozhraní cPanel, do ktorého sa dostanete cez odkazy v sekcii Skratky v ľavom bočnom paneli.

cPanel je obľúbený webhostingový ovládací panel, ktorý je v zahraničí veľmi rozšírený. Na slovenskom trhu väčšina hostingových spoločností používa vlastné riešenia na mieru, no pár menších hráčov cPanel využíva tiež.
Za mňa je cPanel prehľadné a bezpečné riešenie, ktoré poskytuje administrátorovi webu prístup ku všetkým kľúčovým nastaveniam a nástrojom potrebným na správu webu. Polar55 má navyše rozsiahlu, kompletne lokalizovanú znalostnú databázu návodov a videonávodov, takže sa v rozhraní dokážete veľmi rýchlo zorientovať. Zároveň z ľavého menu prostredia znalostnej databázy je možné založiť ticket pre technickú podporu.

A keďže cPanel patrí medzi najpoužívanejšie hostingové panely na svete, v prípade, že natrafíte na problém, ktorý lokálna znalostná databáza nepokrýva, nájdete obrovské množstvo návodov buď priamo na oficiálnych stránkach cPanelu, alebo na YouTube. Každé nastavenie je tu vysvetlené doslova do detailu, čo považujem za veľkú výhodu.

Zálohovanie a obnova dát
Zálohovanie a obnova dát je pre mňa veľmi dôležitá téma – je to jedna z prvých vecí, ktoré pri výbere nového hostingu skúmam. Veľa používateľov túto oblasť bohužiaľ zanedbáva a až pri incidente sú nepríjemne prekvapení, že prišli o časť alebo dokonca o všetky svoje dáta. Stačí pritom málo – zavírený web, neúspešná aktualizácia, chyba v kóde alebo problém na strane hostingu – a škody môžu byť veľké.
Polar55 robí automatické denné zálohy celého hostingu vrátane presunu na externé úložisko, pričom máte k dispozícii 14-dňovú históriu záloh. To je podľa mňa veľmi solídny štandard.
Ak chcete ešte vyššiu mieru istoty, v rozhraní cPanel si môžete nastaviť aj vlastné zálohovanie na vaše ďalšie úložisko (napríklad FTP, Google Drive či iný server) v sekcii Súbory → Záloha.
V prípade potreby obnovy dát stačí v cPaneli kliknúť na ikonku JetBackup 5 a postupovať podľa jednoduchého návodu. Obnova je prehľadná a rýchla, takže aj menej skúsení používatelia by nemali mať problém.

Technická podpora
Toto považujem za najslabšiu časť inak veľmi solídnej služby. Polar55 poskytuje technickú podporu nonstop, avšak bohužiaľ iba formou e-mailových ticketov. Chýba tu rýchlejší komunikačný kanál, ako je live chat alebo telefonická linka, čo môže pri naliehavých situáciách spomaliť vyriešenie problému.
V rámci recenzie som podporu otestoval – na môj ticket s vysokou prioritou som dostal odpoveď v priebehu niekoľkých minút, čo je úplne v poriadku. Problém však môže nastať u bežných používateľov, ktorí často nevedia svoj problém hneď na začiatku jasne opísať. To môže vyriešenie komplikácie zbytočne predĺžiť.
V mojom prípade však podpora reagovala rýchlo a poskytla aj konkrétne riešenie, takže z hľadiska kvality odpovede som bol spokojný.

Cena balíčkov
Základný balíček Polar55 Plus+ stojí 0,80 € mesačne počas prvého roka, čo je vzhľadom na poskytnuté parametre výborná cena. Po uplynutí úvodného roka sa cena zvyšuje na 3,46 € mesačne. Aj pri tejto cene však ide stále o výrazne lepšiu ponuku v porovnaní s väčšinou konkurencie, kde balíčky v podobnej cenovej hladine často ponúkajú nižší výkon, menší priestor alebo obmedzenia počtu domén a databáz.
V prípade náročnejších projektov môžete jednoduchým spôsobom prejsť aj na vyššie balíčky. Ich kompletný cenník uvádzam v tabuľke nižšie.
| Plus+ | Plus+ Pro | Plus+ Enterprise | Plus+ VIP | |
|---|---|---|---|---|
| Cena po obnovení | 3,46 € / mesiac | 6,92 € / mesiac | 13,84 € / mesiac | 34,59 € / mesiac |
| Ročná cena po obnovení | 41,52 € | 83 € | 166 € | 415 € |
Testy webhostingu
V tejto sekcii sa pozrieme na to, ako si hostingový balík Polar55 Plus+ poradí v reálnych podmienkach. Testovali sme ho v štyroch scenároch – od čistej inštalácie WordPressu až po rozsiahly WooCommerce e-shop s tisíckou produktov, a to bez cache aj so zapnutou cache. Každý test bol vykonaný päťkrát a vo výsledkoch uvádzame priemer nameraných hodnôt.Test prebiehal na hostingu Polar55 Plus+ s konfiguráciou WordPress 6.8.3, PHP 8.2.29, MariaDB 10.11.14 a pomocou nižšie uvedených pluginov a nástrojov. Cieľom bolo otestovať výkon v bežne používaných scenároch: jednoduché weby, obsahové projekty aj e-shopy.
| Plugin | Účel testovania | Poznámka |
|---|---|---|
| Hosting Benchmark Tool | Syntetické testy výkonu (CPU, filesystem, databáza, WordPress, network) | Hlavný benchmarkový nástroj |
| Speedtest Pro | Server benchmark: CPU/PHP, MySQL, Disk I/O | Výborne dopĺňa Hosting Benchmark Tool |
| Query Monitor | Profilovanie výkonu: čas generovania stránky, počet a rýchlosť SQL dotazov | Najpresnejší reálny test WP výkonu |
| LiteSpeed Cache | Cache, optimalizácia, test LSCache ON/OFF | Dôležité, keďže Polar55 beží na LiteSpeed |
| RankMath | SEO plugin | Simuluje reálne používaný plugin |
| Contact Form 7 | Test typického firemného webu | Simuluje reálne používaný plugin |
| WooCommerce | Test malého e-shopu | Test výkonnosti pri e-commerce |
| FakerPress | Generátor fake stránok a článkov pre blog | |
| WP Dummy Content Generator | Generátor fake produktov pre WooCommerce e-shop |
| Nástroj / Služba | Typ testu | Čo meria |
|---|---|---|
| Google Page Speed Insight | Test rýchlosti | Performance score, FCP, LCP, CLS, TTFB |
| GTmetrix | Test rýchlosti | TTFB, Fully Loaded Time, Speed Index, Page Size, Requests |
| UptimeRobot | Dostupnosť | Uptime %, počet výpadkov, celkový výpadkový čas |
| k6.io | Záťažový test | avg response time, p95, max, RPS, error rate |
| Loader.io | Záťažový test | čas odozvy, počet requestov, chybovosť |
| Level | Popis inštalácie | Účel | Použité pluginy / služby |
|---|---|---|---|
| Level 1 – Čistý WP | Default WP, Twenty Twenty-Four, bez cache | Základný výkon servera | Hosting Benchmark Tool, Speedtest Pro, Query Monitor, Page Speed Insight, GTmetrix |
| Level 2 – Reálny web | WP s obsahom, ľahká téma, bežné pluginy, LSCache ON/OFF | Výkon v reálnom použití | všetky pluginy + Page Speed Insight, GTmetrix, UptimeRobot, k6.io, Loader.io |
| Level 3 – WooCommerce e-shop | WP + WooCommerce + demo produkty | Výkon pri e-shope | všetky pluginy + Page Speed Insight, GTmetrix, k6.io |
Nasledujúce testy vám ukážu, aký výkon môže používateľ očakávať pri rôznych typoch WordPress projektov bežiacich na hostingu Polar55 Plus+, od jednoduchých blogov až po veľké e-shopy.
Výsledné porovnanie výkonu a záťaže
Nasledujúca tabuľka sumarizuje kľúčové namerané hodnoty zo štytroch základných scenárov: čistý WordPress, obsahový web s cache/bez cache a WooCommerce e-shop s tisíckou produktov.
Nižšie je súhrn najdôležitejších nameraných hodnôt v prehľadnej tabuľke.
| Scenár | GTmetrix TTFB | Celkové načítanie | LCP (desktop) | LCP (mobil) | Poznámka |
|---|---|---|---|---|---|
| Čistý WordPress | ~150 ms | 0.79 s | 0.6–0.7 s | 2.4 s | Očakávane najlepšie výsledky |
| Blog – bez cache | ~350–450 ms | 1.1–1.3 s | 1.6 s | 4–5 s | Ťažkopádnejšie načítanie na mobile |
| Blog – s cache | ~90–120 ms | ~0.74 s | 0.7–1.0 s | 2.4 s | Veľmi výrazný prínos cache |
| WooCommerce – s cache | ~90 ms | ~0.74–0.8 s | 0.7–1.0 s | 2.4–3.1 s | Na desktope skvelé, mobilné LCP vyššie kvôli obrázkom/šablóne |
Porovnanie syntetických benchmarkov (Hosting Benchmark + Speedtest Pro)
| Oblasť | Čistý WordPress | Blog bez cache | Blog s cache | Woo + cache | Poznámka |
|---|---|---|---|---|---|
| CPU & Memory | 6.4 | 6.3 | 6.3 | 6.3 | Stabilné, bez throttlingu |
| Filesystem | 7.9–9.5 | 7.9 | 7.8 | 7.8 | Nadpriemerne rýchly disk |
| Databáza – jednoduché dotazy | 6.3 | 5.8 | 5 | 5 | Najslabšie miesto, typické pre zdieľaný hosting |
| WordPress core | 7.0–8.0 | 6.5–7.5 | 6.5–7.5 | 6.3–7.2 | Stabilné hodnoty |
| Network download/upload | vynikajúce | vynikajúce | vynikajúce | vynikajúce | Upload 10 MB až 30–38 MB/s |
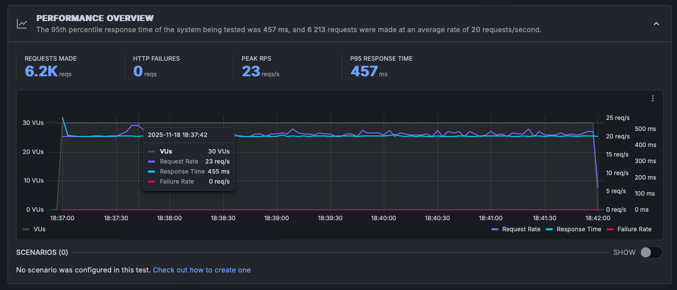
Porovnanie záťažových testov (K6.io + Loader.io)
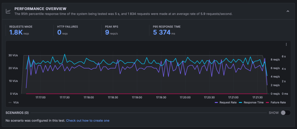
Blog (bez cache)
- Stabilných do ~20–30 VU (virtuálnych používateľov)
- Odozvy 500–1500 ms
- Nad 40–50 VU odozvy rastú až na 5–15 sekúnd
- Spike testy rýchlo zvyšujú load → PHP workers sa zahlcujú
- Žiadne HTTP chyby, ale výrazné spomalenie
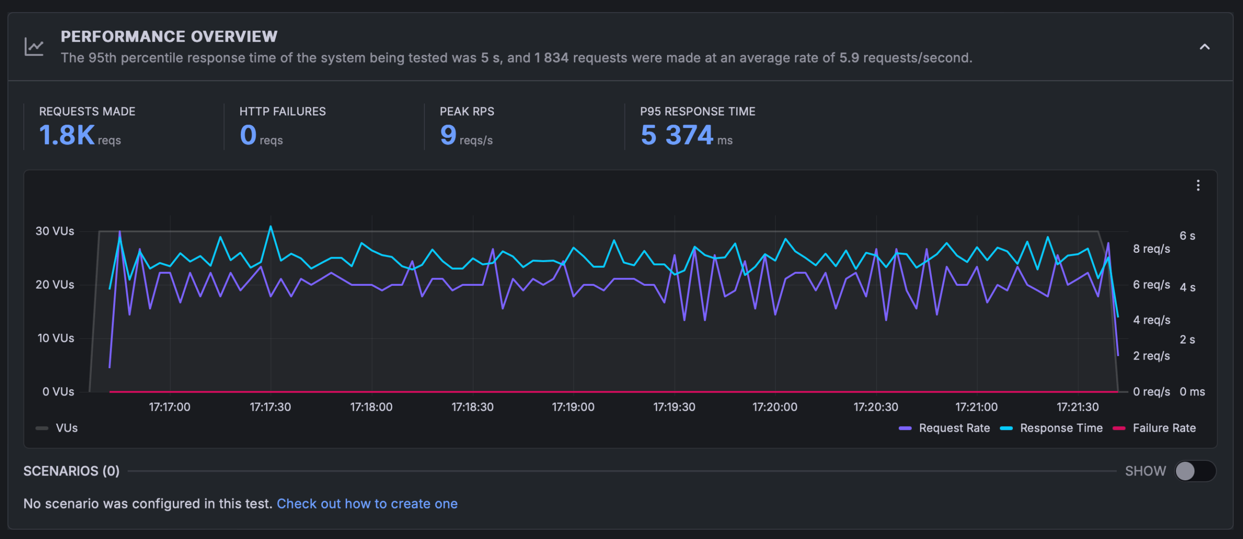
Blog (s cache)
- Stabilných 30–50 VU
- Odozva ~450–500 ms
- Žiadne HTTP chyby
- Server drží konštantné RPS okolo 23–35 req/s
- Výrazne lepšie správanie pri spike trafficu
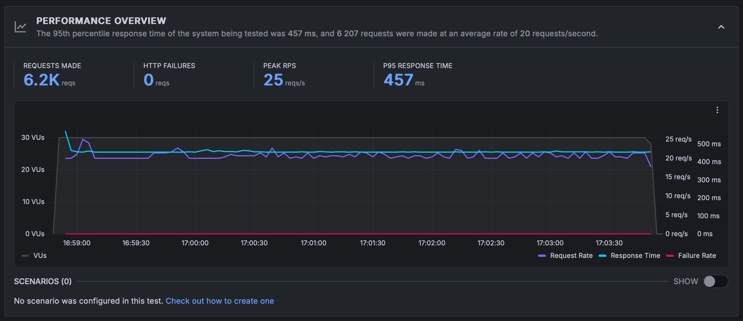
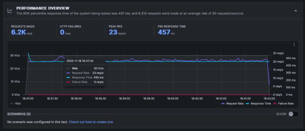
WooCommerce s cache
(Veľká záťaž, 1000 produktov)
- Stabilných 20–30 VU (Woo je náročný – to je veľmi dobrý výsledok)
- Odozva 450–600 ms pri normálnom zaťažení
- Pri 50+ VU výrazné výkyvy (1–9 s), najmä kvôli databázovým dotazom WooCommerce
- Pri ramp-up a constant load:
- žiadne výpadky
- server udržal 23–65 req/s v závislosti od testu
- Celkovo veľmi dobrá odozva na zdieľaný hosting
Finálny verdikt
Hosting Polar55 Plus+ zvládol testy prekvapivo dobre, najmä keď ide o zdieľaný hosting s cenou okolo 3,5 € mesačne. Rýchlosť načítania statického aj cachovaného obsahu je vynikajúca a stabilita servera v záťažových testoch prekonala očakávania.
Monitoring uptime navyše ukázal 100 % dostupnosť za posledných 7 aj 30 dní a stabilnú odozvu okolo 450–490 ms, čo potvrdzuje veľmi dobrú spoľahlivosť služby.
Silné stránky
- Výborné TTFB (90–150 ms)
- Skvelé výsledky s cache – rýchly blog aj WooCommerce
- Stabilné hodnoty pri 20–50 súčasných používateľoch
- Žiadne HTTP chyby ani pri vysokom trafficu
- Rýchly file systém a nadpriemerná sieť
- Výborný pomer cena/výkon
- 100 % uptime za posledné týždne + stabilná odozva (cca 470 ms)
Slabé stránky
- Databázové operácie pri veľkých datasetoch sú pomalšie
- WooCommerce pri extrémnom zaťažení (50–100+ VU) vykazuje výrazné výkyvy
- Mobilné LCP je pri náročných šablónach vyššie (problém WordPressu, nie hostingu)
Záverečné zhodnotenie
Polar55 Plus+ ma príjemne prekvapil výkonom aj stabilitou. Vďaka LiteSpeed serveru a LSCache dosahuje hosting veľmi rýchle načítanie stránok, nízke TTFB a výbornú odozvu aj pri vyššej návštevnosti. Blogový web aj WooCommerce e-shop s tisíckou produktov bežali po zapnutí cache plynulo, bez chýb a s veľmi dobrými časmi načítania.
Bez cache výkon klesá, čo je pre zdieľaný hosting prirodzené, no po aktivovaní cache sa Polar55 radí medzi najrýchlejšie riešenia vo svojej cenovej kategórii. Zdieľaná databáza má svoje limity pri náročných operáciách, ale pri bežných WordPress projektoch to nepredstavuje problém. Veľké e-shopy s tisíckami súčasných návštevníkov alebo portály s veľmi vysokou záťažou však už skôr vyžadujú VPS alebo dedikovaný server, prípadne vyšší balíček Polar55 — čo je úplne prirodzené.
Dôležitým pozitívom je aj spoľahlivosť. Monitoring uptime ukazuje 100 % dostupnosť za posledných 7 aj 30 dní a stabilnú odozvu okolo 450–490 ms, čo potvrdzuje, že hosting je nielen rýchly, ale aj dlhodobo spoľahlivý.
Polar55 ponúka výborný pomer cena/výkon. Je ideálny pre blogy, obsahové weby, firemné stránky aj menšie až stredne veľké WooCommerce e-shopy. Ak hľadáte rýchly, moderný a spoľahlivý WordPress hosting s LiteSpeed technológiou, Polar55 je veľmi dobrá voľba.































































































